温等静压

温等静压是一种压实工艺,可使材料致密化以提高其强度、耐用性和性能。其核心原理基于帕斯卡定律,利用惰性气体(如氩气)作为压力介质,在密闭容器中实现均匀施压。

什么是温等静压技术?

温等静压(WIP)是一种使用高达 6000 bar 的等静压将粉末材料压缩成固体形式的制造工艺。它与冷等静压(CIP)类似,只是它使用更高的温度,大约 200ºC,但不如热等静压(HIP) 高。该工艺可用于制造各种产品,例如聚合物部件、金属或陶瓷部件。

温等静压(WIP)以柔性材料为模具,液压为压力介质,对粉状材料进行成型和压制。根据所加工的应用和材料,它可以是水或油。在此过程中,液体首先被加热,然后通过压力源注入密封的压榨缸中。密闭容器内的介质压强可向各个方向均匀传递,最终获得密度均匀、性能优异的制品,弥补了冷等静压对特殊物料成型能力不足的缺陷,同时避免了热等静压的极端温度条件。

温等静压有哪些优势?

  • 提高密度

    均匀的热量有利于材料压实以消除孔隙,从而提高材料的密度

  • 机械性能

    改善材料的机械性能,使其更加耐用和耐用

  • 专业应用

    它是热等静压等不能承受高温的材料的理想技术。

  • 更低的消耗

    由于它需要比热等静压更低的温度,因此更经济。

温等静压技术应用

温等静压的工作条件

  • 温度范围

    常规工况 80~120℃,特殊场景可达 250~450℃(需匹配专用传压介质和包套材料);

  • 压力等级

    通常为 300MPa 左右,远高于常规模压工艺,确保粉体颗粒充分致密化

  • 传压介质

    以特殊液体(如高温抗燃油、专用液压液)为主,部分场景采用惰性气体,需兼具压力传递效率和高温稳定性

  • 包套材料

    多选用弹性塑料、橡胶或耐高温聚合物,需具备密封性能和一定形变能力,避免与物料发生反应。

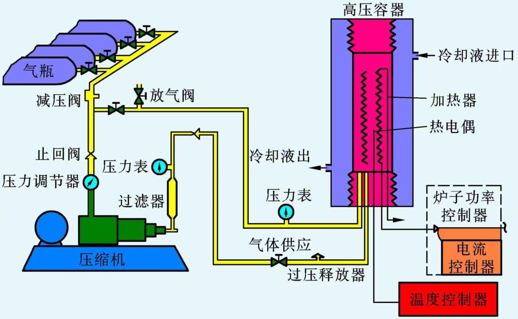
温等静压设备的结构组成


温等静压机是工艺实现的核心设备,主要由以下系统构成:
主机系统:主要包括预应力框架、工作容器、上端盖提升机构、排气阀、安装底板等。预应力框架和工作容器需承受超高压,上端盖提升机构用于开启和关闭容器,以便放入和取出物料。
加热系统:通常采用电阻式加热炉,由加热元件、保温层等组成。加热元件根据不同的温度要求选择合适的电阻材料,如钼丝、石墨等,保温层则用于减少热量散失,保证温度均匀性。
压力系统:由增压油缸、补液箱、高压油管、超高压卸压阀、单向阀以及增压油缸的动力系统等组成。增压油缸将液体压力转换为高压气体压力,为设备提供所需的高压,补液箱用于补充液体,确保系统压力稳定。
电气控制系统:包括可编程序控制器、压力变送器等电气元件,能实现对温度、压力、时间等工艺参数的自动控制和监测,并具有故障报警等功能。
冷却系统:一般采用内外循环回路设计。内循环通过管道内的冷却水与压力容器外壳进行热交换,外循环则通过换热器将内循环的热量带出,以降低设备温度,保护设备部件。
密封系统:包括缸体与端盖之间的密封以及管道连接处的密封等,通常采用特殊的密封结构和材料,以防止高压气体或液体泄漏,保证设备的安全性和可靠性。

获取报价

欢迎填写以下表格,我们将会在24小时之内联系您。
*
*

7*24H全天在线为您服务!

我们将会在接到您的咨询电话后半小时内联系您。
  • 热线电话

    400-6191-666

  • 传真

    0395-2610007

客服

400-6191-666

电话

wechat

微信

douyin

抖音

顶部

咨询信息

*
*

文件下载

只需填写下面的表格,即可下载文件!

*
*
Baidu
map